咨询热线
400-780-9880

扫一扫关注官方服务号

扫一扫关注官方订阅号
近些年,在数字化技术的影响下,众多建筑企业纷纷开始苦练“内功”,加强信息化建设,摒弃“粗放式”管理模式,打造“精细化”的管理模式。在这个过程中,协同作为不可或缺的一环,正在成为推动建筑企业数字化建设的新动能。
在建筑企业日常经营过程中,建筑工程项目往往具有投资大、周期长、风险环节多、管理难度大等特点,客观上,就要求合同条款应尽可能的详尽、细致。但在企业实际经营过程中,由于缺乏合同法律意识和风险防范意识,或者为了规避相关法律规定,建筑企业合同内容不明、权责不清、约束不足的情形时有发生。
建筑企业合同管理痛点
记录存档难:合同签订完成后,没有对合同进行及时登记和存档,导致查询困难。
结算付款难:与甲方结算记录多是项目上进行,决策层不能及时了解结算情况,且在结算时缺乏依据,导致收款难
合同报表不准确:合同过程报表很多,计算量大,导致报表不准确、不及时。
签订过程存风险:签订过程容易存在违规、审核不严、计价模糊等问题,导致经济风险。
进度结算难:相关管理人员未能及时掌握施工进度,容易造成资金风险。
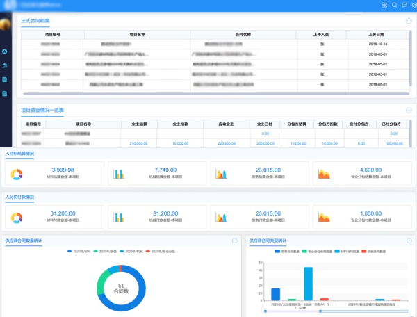
基于协同运营平台COP,致远互联为建筑企业量身定制的合同管理平台,覆盖建筑企业合同管理的全生命周期,实现合同前期、签订、履约、首付款管理及归档台账的全流程管理,实现合同管理电子化、流程化、规范化,提升合同管理审批效率。
合同门户
致远互联合同管理平台,可以根据建筑企业中不同的岗位角色,提供个性化的合同管理专属门户,形成一站式的合同处理平台,让合同管理清晰可见。

合同档案
致远互联合同管理平台可以与项目、分包分供方、材料、劳务等信息紧密相连,打造基于合同的主数据档案平台,方便相关信息灵活调用。

合同过程
建筑项目本身的复杂性,要求建筑企业在订立合同前必须充分考虑工程工期、 质量要求、资金安排、施工环境、气候等问题,对合同中风险分配是否均衡、价款责任是否明确合理、相应约定条件一旦成立,将由此产生的相应隐含造价等方面,建筑企业都要进行仔细审核、反复论证、充分协商。

施工企业与供方有大量的业务往来,利用致远互联合同管理平台,可以实现在线签约互信,大大提高合作效率与付款效率。同时,结合印章物联网平台,利用物联网技术实现对物理印章的远程智能管控,可实现无人值守自助盖章,降低企业管理成本。
在用印过程中,平台全程记录、留痕留底,可以责任到人,降低违规用印风险,让印章使用更安全,管理更智慧!

与此同时,为了避免履约风险,结合项目进度和合同节点约定,合同管理平台提供自动提醒,并触发收付款流程,实现合同预警。

开票收款
致远互联合同管理平台,实现从合同履约触发、开票到资金管理的全过程打通,高效提升合同管理和资金管理质量。

收票付款
建筑企业票据往来非常频繁,并且项目部与公司管理机构异地分散,票据的物理传递和损耗,容易造成付款延迟风险,进而导致供货合约延时。利用合同管理平台,建筑企业实现票据扫描、有效期管理、验真等功能,提升远程协作效率。

风险提醒
合同管理平台提供风险规则自定义功能,自动识别合同审批以及执行过程中存在的风险点,提供实时预警及。

案例分享—中国中原
中国中原对外工程有限公司(简称中国中原)于1983年4月25日经国务院批准成立,是中国核工业集团有限公司(简称中核集团)全资子公司。中国中原作为中核集团的海外核工程平台,是中国第一个海外核工程建造商,开创了中国核工业走向世界的先河。公司连续多年入选美国权威杂志《工程新闻纪录》(ENR)评选的全球最大250家工程承包商之一,2020年排名第63位。

通过致远互联协同运营平台COP,中原公司建设了一套业务财务一体化信息系统,将企业预算、费控、项目成本、采购立项、合同支付、合同管理等业务数据进行一体化管控,实现了各业务之间的数据联动;同时,运用致远BI分析云工具将各业务应用数据一体化呈现,满足各部门的业务分析和管控,实现了从原有的流程+表单管控模式到业务财务一体数据管控模式的转变。